Metrics for Prometheus

Introduction

Infinite Scale exposes metrics in the prometheus format. This document gives more details how to implement and access it. Also see the Prometheus documentation for more details.

Metrics

The Infinite Scale proxy service exposes metrics in the prometheus format. These metrics are exposed on the /metrics endpoint. There are two ways to run the ocis proxy service which has an impact on the number of metrics exposed.

Single Process Mode

In single process mode, all Infinite Scale services are running inside a single process. This is the default mode when using the ocis server command. It is also partially true with the docker compose examples (There, both the single process and standalone mode is used). In this mode, the proxy service exposes metrics about the proxy service itself and about the services it is proxying. This is due to the nature of the prometheus registry which is a singleton.

  • Metrics exposed by the proxy service itself are prefixed with ocis_proxy_.

  • Metrics exposed by other ocis services are prefixed with ocis_<service-name>_.

Standalone Mode

In this mode, a service has been started independently and outside the single process mode. Either via an own defined service startup or a startup as own container via docker. The metrics of the following services are exposed on their own metrics endpoint:

activitylog
eventhistory
graph
idp
invitations
ocs
proxy
search
settings
thumbnails
userlog
webdav
webfinger
web

Available Metrics

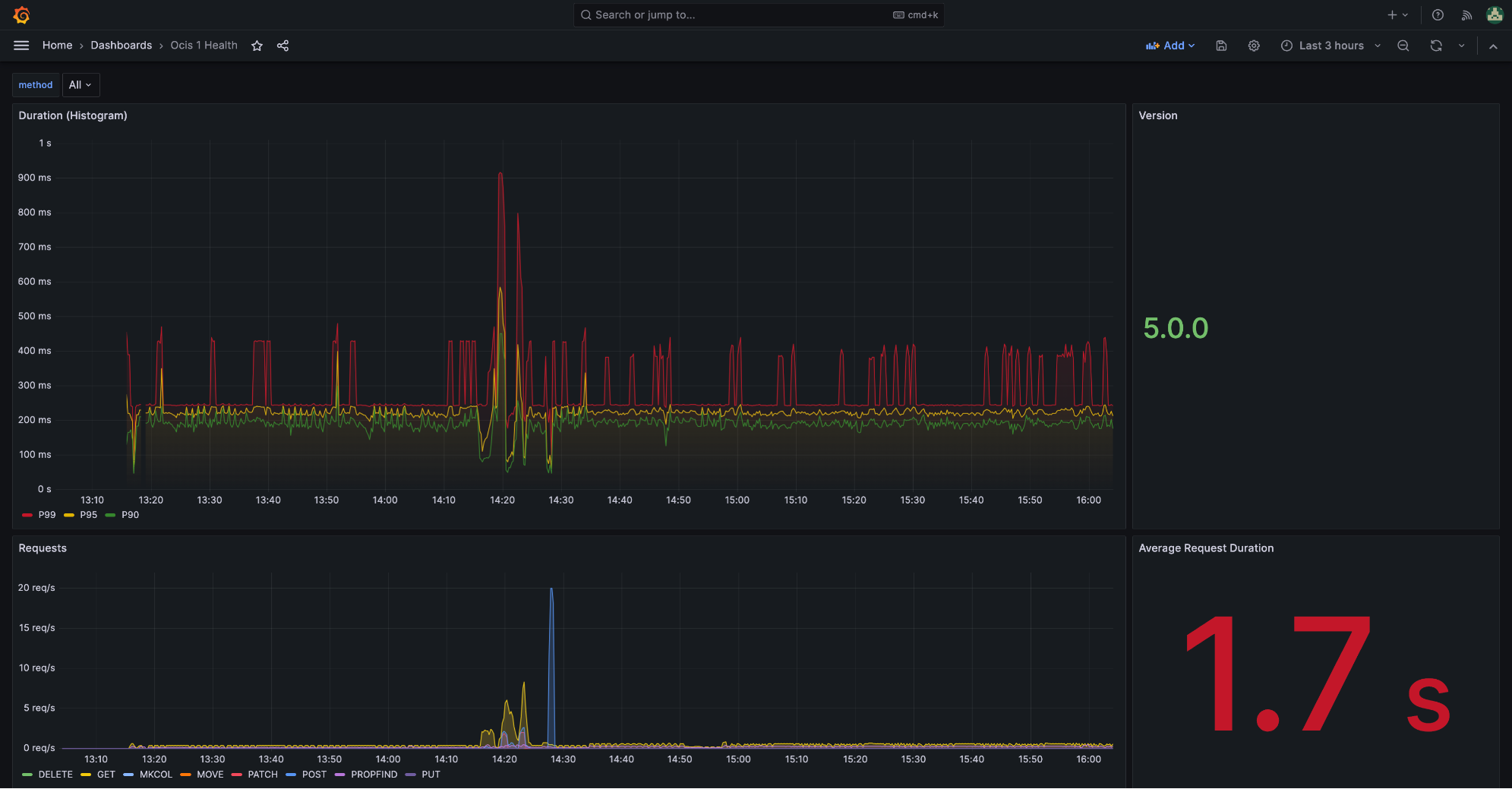
The following metrics are exposed by the proxy service:

Metric Name Description Labels

ocis_proxy_requests_total

Counter metric which reports the total number of HTTP requests.

method:
HTTP method of the request.

ocis_proxy_errors_total

Counter metric which reports the total number of HTTP requests which have failed. That counts all response codes >= 500

method:
HTTP method of the request.

ocis_proxy_duration_seconds

Histogram of the time (in seconds) each request took. A histogram metric uses buckets to count the number of events that fall into each bucket.

method:
HTTP method of the request.

ocis_proxy_build_info{version}

A metric with a constant 1 value labeled by version, exposing the version of the ocis proxy service.

version:
Build version of the proxy.

Prometheus Configuration

The following is an example prometheus configuration for the single process mode. It assumes that:

  • the proxy service is configured to bind on all interfaces PROXY_DEBUG_ADDR=0.0.0.0:9205 and

  • the proxy is available via the ocis service name (typically in docker-compose environments).

The prometheus service detects the /metrics endpoint automatically and scrapes it every 15 seconds.

Note that Metrics are on the debug port 9205 and not on port 9200 !
global:
  scrape_interval: 15s
scrape_configs:
  - job_name: ocis_proxy
    static_configs:
    - targets: ["ocis:9205"]

Prometheus Example Screen

Prometheus example image